1、概述
这套组合是目前开源监控领域的主流方案,Prometheus 负责指标采集、存储和查询,Grafana 负责将指标可视化成炫酷的仪表盘,搭配node_exporter可实现服务器(CPU、内存、磁盘、网络、负载等)核心指标的全维度监控,全程基于 Linux 环境(CentOS/Debian 通用),步骤清晰可直接落地。
2、安装
下载
node_exporter:https://github.com/prometheus/node_exporter/releases(服务器指标采集器,核心)
# 创建统一安装目录
mkdir -p /opt/monitor && cd /opt/monitor
# 下载node_exporter
wget https://github.com/prometheus/node_exporter/releases/download/v1.8.2/node_exporter-1.8.2.linux-amd64.tar.gz
安装
node_exporter是 Prometheus 官方的服务器指标采集器,会暴露9100端口,提供 CPU、内存、磁盘 I/O、网络、系统负载、磁盘使用率等全量服务器指标,每台需要监控的服务器都必须部署。
解压与部署
cd /opt/monitor
tar -zxvf node_exporter-1.8.2.linux-amd64.tar.gz
mv node_exporter-1.8.2.linux-amd64 node_exporter
# 赋予执行权限
chmod +x /opt/monitor/node_exporter/node_exporter
制作系统服务(开机自启、后台运行)
vim /usr/lib/systemd/system/node_exporter.service
写入以下内容:
[Unit]
Description=Node Exporter
Documentation=https://prometheus.io/docs/guides/node-exporter/
After=network.target
[Service]
Type=simple
ExecStart=/opt/monitor/node_exporter/node_exporter
Restart=on-failure
[Install]
WantedBy=multi-user.target
启动并设置开机自启
systemctl daemon-reload
systemctl start node_exporter
systemctl enable node_exporter
# 验证是否启动成功(查看9100端口)
netstat -tnlp | grep 9100
# 验证指标是否暴露(返回大量指标则成功)
curl http://localhost:9100/metrics
3、配置 Prometheus(指标存储 / 查询)
Prometheus 是监控核心,负责从node_exporter拉取指标、将指标存储在本地时序数据库中,并提供PromQL查询语言和9090端口的 Web 界面,仅需部署一台即可监控多台服务器。
配置 Prometheus(核心:配置采集目标)
修改 Prometheus 主配置文件prometheus.yml,添加node_exporter的采集目标(每台监控服务器的 IP:9100):
vim /opt/monitor/prometheus/prometheus.yml
核心修改scrape_configs节点,完整配置如下(替换targets中的 IP 为实际服务器 IP,多个 IP 用逗号分隔):
global:
scrape_interval: 15s # 采集指标的间隔,默认15秒
evaluation_interval: 15s # 规则评估间隔
alerting:
alertmanagers:
– static_configs:
– targets: []
rule_files: []
scrape_configs:
# 监控Prometheus自身
– job_name: "prometheus"
static_configs:
– targets: ["localhost:9090"]
# 监控服务器(node_exporter),自定义job名称
– job_name: "linux-server"
static_configs:
– targets: ["192.168.1.100:9100", "192.168.1.101:9100"] # 替换为实际的服务器IP:9100
4、配置Grafana(指标可视化)
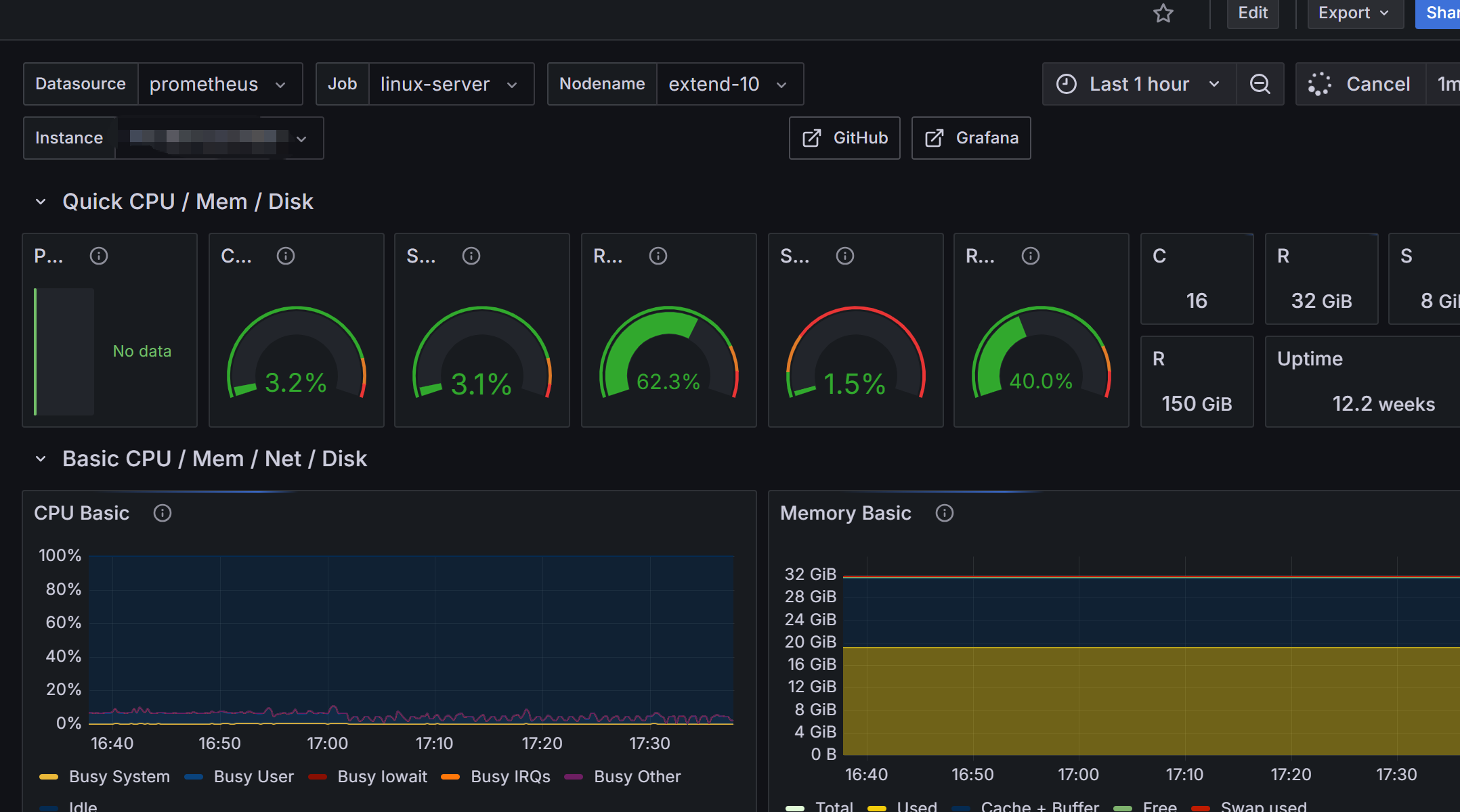
Grafana 是专业的可视化工具,支持 Prometheus、InfluxDB 等多种数据源,可通过预制仪表盘一键生成服务器监控大屏,无需手动配置图表,操作简单。
导入预制仪表盘(一键生成服务器监控大屏)
Grafana 社区有大量官方预制的服务器监控仪表盘,无需手动配置,导入仪表盘 ID即可直接使用,最推荐的是 Node Exporter 官方仪表盘 ID:1860(覆盖所有服务器核心指标,可视化效果最佳)。
步骤:

网硕互联帮助中心





评论前必须登录!
注册